cancel
Showing results for 
Search instead for 
Did you mean: 
Machine Learning
Dive into the world of machine learning on the Databricks platform. Explore discussions on algorithms, model training, deployment, and more. Connect with ML enthusiasts and experts.
cancel
Showing results for 
Search instead for 
Did you mean: 

My model serving endpoint is never getting created

Vlad96
New Contributor II

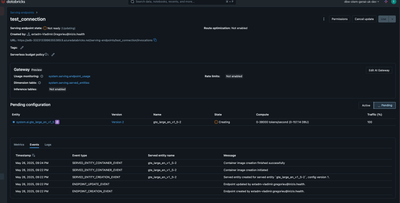
Hello, Im trying to serve a Pyfunc Model on a databricks endpoint but for some reason is getting stuck on a pending status. It's been 4 hours since the endpoint deployment started. 

Vlad96_0-1748304777139.png

If I check the build logs, no error appears whatsoever 

#23 0.133 channels:
#23 0.133 - conda-forge
#23 0.133 dependencies:
#23 0.133 - python=3.12.3
#23 0.133 - pip<=24.0
#23 0.133 - pip:
#23 0.133   - mlflow==2.21.3
#23 0.133   - pandas
#23 0.133   - numpy
#23 0.133 name: mlflow-env
#23 0.429 Collecting package metadata (repodata.json): ...working... done
#23 92.36 Solving environment: ...working... done
#23 97.26 
#23 97.26 
#23 97.26 ==> WARNING: A newer version of conda exists. <==
#23 97.26   current version: 4.10.3
#23 97.26   latest version: 25.3.1
#23 97.26 
#23 97.26 Please update conda by running
#23 97.26 
#23 97.26     $ conda update -n base -c defaults conda
#23 97.26 
#23 97.26 
#23 97.27 
#23 97.27 Downloading and Extracting Packages
#23 97.27 
python-3.12.3        | 30.5 MB   |            |   0% 
python-3.12.3        | 30.5 MB   | ##1        |  21% 
python-3.12.3        | 30.5 MB   | #####7     |  58% 
python-3.12.3        | 30.5 MB   | ########6  |  87% 
python-3.12.3        | 30.5 MB   | ########## | 100% 
#23 98.23 
libexpat-2.7.0       | 73 KB     |            |   0% 
libexpat-2.7.0       | 73 KB     | ########## | 100% 
#23 98.28 
libnsl-2.0.1         | 33 KB     |            |   0% 
libnsl-2.0.1         | 33 KB     | ########## | 100% 
#23 98.32 
_libgcc_mutex-0.1    | 3 KB      |            |   0% 
_libgcc_mutex-0.1    | 3 KB      | ########## | 100% 
#23 98.35 
xz-5.8.1             | 23 KB     |            |   0% 
xz-5.8.1             | 23 KB     | ########## | 100% 
#23 98.39 
pip-24.0             | 1.3 MB    |            |   0% 
pip-24.0             | 1.3 MB    | ########## | 100% 
pip-24.0             | 1.3 MB    | ########## | 100% 
#23 98.51 
ld_impl_linux-64-2.4 | 656 KB    |            |   0% 
ld_impl_linux-64-2.4 | 656 KB    | ########## | 100% 
#23 98.56 
liblzma-5.8.1        | 110 KB    |            |   0% 
liblzma-5.8.1        | 110 KB    | ########## | 100% 
#23 98.61 
_openmp_mutex-4.5    | 23 KB     |            |   0% 
_openmp_mutex-4.5    | 23 KB     | ########## | 100% 
#23 98.65 
libuuid-2.38.1       | 33 KB     |            |   0% 
libuuid-2.38.1       | 33 KB     | ########## | 100% 
#23 98.70 
libsqlite-3.49.2     | 895 KB    |            |   0% 
libsqlite-3.49.2     | 895 KB    | ########## | 100% 
#23 98.75 
libgcc-ng-15.1.0     | 34 KB     |            |   0% 
libgcc-ng-15.1.0     | 34 KB     | ########## | 100% 
#23 98.80 
libzlib-1.3.1        | 60 KB     |            |   0% 
libzlib-1.3.1        | 60 KB     | ########## | 100% 
#23 98.84 
libffi-3.4.6         | 56 KB     |            |   0% 
libffi-3.4.6         | 56 KB     | ########## | 100% 
#23 98.88 
xz-gpl-tools-5.8.1   | 33 KB     |            |   0% 
xz-gpl-tools-5.8.1   | 33 KB     | ########## | 100% 
#23 98.92 
wheel-0.45.1         | 61 KB     |            |   0% 
wheel-0.45.1         | 61 KB     | ########## | 100% 
wheel-0.45.1         | 61 KB     | ########## | 100% 
#23 99.03 
tk-8.6.13            | 3.2 MB    |            |   0% 
tk-8.6.13            | 3.2 MB    | ########## | 100% 
tk-8.6.13            | 3.2 MB    | ########## | 100% 
#23 99.17 
tzdata-2025b         | 120 KB    |            |   0% 
tzdata-2025b         | 120 KB    | ########## | 100% 
#23 99.27 
openssl-3.5.0        | 3.0 MB    |            |   0% 
openssl-3.5.0        | 3.0 MB    | ########## | 100% 
openssl-3.5.0        | 3.0 MB    | ########## | 100% 
#23 99.37 
bzip2-1.0.8          | 247 KB    |            |   0% 
bzip2-1.0.8          | 247 KB    | ########## | 100% 
#23 99.41 
libgcc-15.1.0        | 810 KB    |            |   0% 
libgcc-15.1.0        | 810 KB    | ########## | 100% 
#23 99.47 
readline-8.2         | 276 KB    |            |   0% 
readline-8.2         | 276 KB    | ########## | 100% 
#23 99.51 
xz-tools-5.8.1       | 94 KB     |            |   0% 
xz-tools-5.8.1       | 94 KB     | ########## | 100% 
#23 99.56 
ca-certificates-2025 | 149 KB    |            |   0% 
ca-certificates-2025 | 149 KB    | ########## | 100% 
#23 99.59 
ncurses-6.5          | 871 KB    |            |   0% 
ncurses-6.5          | 871 KB    | ########## | 100% 
ncurses-6.5          | 871 KB    | ########## | 100% 
#23 99.88 
liblzma-devel-5.8.1  | 431 KB    |            |   0% 
liblzma-devel-5.8.1  | 431 KB    | ########## | 100% 
#23 99.94 
libxcrypt-4.4.36     | 98 KB     |            |   0% 
libxcrypt-4.4.36     | 98 KB     | ########## | 100% 
#23 100.00 
libgomp-15.1.0       | 442 KB    |            |   0% 
libgomp-15.1.0       | 442 KB    | ########## | 100% 
#23 100.0 
setuptools-80.8.0    | 731 KB    |            |   0% 
setuptools-80.8.0    | 731 KB    | ########## | 100% 
#23 100.1 Preparing transaction: ...working... done
#23 100.3 Verifying transaction: ...working... done
#23 101.2 Executing transaction: ...working... done
#23 103.5 Installing pip dependencies: ...working... Ran pip subprocess with arguments:
#23 142.5 ['/opt/conda/envs/mlflow-env/bin/python', '-m', 'pip', 'install', '-U', '-r', '/model/condaenv.actfhfyv.requirements.txt']
#23 142.5 Pip subprocess output:
#23 142.5 Collecting mlflow==2.21.3 (from -r /model/condaenv.actfhfyv.requirements.txt (line 1))
#23 142.5   Downloading mlflow-2.21.3-py3-none-any.whl.metadata (30 kB)
#23 142.5 Collecting pandas (from -r /model/condaenv.actfhfyv.requirements.txt (line 2))
#23 142.5   Downloading pandas-2.2.3-cp312-cp312-manylinux_2_17_x86_64.manylinux2014_x86_64.whl.metadata (89 kB)
#23 142.5      ━━━━━━━━━━━━━━━━━━━━━━━━━━━━━━━━━━━━━━━━ 89.9/89.9 kB 7.2 MB/s eta 0:00:00
#23 142.5 Collecting numpy (from -r /model/condaenv.actfhfyv.requirements.txt (line 3))
#23 142.5   Downloading numpy-2.2.6-cp312-cp312-manylinux_2_17_x86_64.manylinux2014_x86_64.whl.metadata (62 kB)
#23 142.5      ━━━━━━━━━━━━━━━━━━━━━━━━━━━━━━━━━━━━━━━━ 62.0/62.0 kB 5.6 MB/s eta 0:00:00
#23 142.5 Collecting mlflow-skinny==2.21.3 (from mlflow==2.21.3->-r /model/condaenv.actfhfyv.requirements.txt (line 1))
#23 142.5   Downloading mlflow_skinny-2.21.3-py3-none-any.whl.metadata (31 kB)
#23 142.5 Collecting Flask<4 (from mlflow==2.21.3->-r /model/condaenv.actfhfyv.requirements.txt (line 1))
#23 142.5   Downloading flask-3.1.1-py3-none-any.whl.metadata (3.0 kB)
#23 142.5 Collecting Jinja2<4,>=2.11 (from mlflow==2.21.3->-r /model/condaenv.actfhfyv.requirements.txt (line 1))
#23 142.5   Downloading jinja2-3.1.6-py3-none-any.whl.metadata (2.9 kB)
#23 142.5 Collecting alembic!=1.10.0,<2 (from mlflow==2.21.3->-r /model/condaenv.actfhfyv.requirements.txt (line 1))
#23 142.5   Downloading alembic-1.16.1-py3-none-any.whl.metadata (7.3 kB)
#23 142.5 Collecting docker<8,>=4.0.0 (from mlflow==2.21.3->-r /model/condaenv.actfhfyv.requirements.txt (line 1))
#23 142.5   Downloading docker-7.1.0-py3-none-any.whl.metadata (3.8 kB)
#23 142.5 Collecting graphene<4 (from mlflow==2.21.3->-r /model/condaenv.actfhfyv.requirements.txt (line 1))
#23 142.5   Downloading graphene-3.4.3-py2.py3-none-any.whl.metadata (6.9 kB)
#23 142.5 Collecting gunicorn<24 (from mlflow==2.21.3->-r /model/condaenv.actfhfyv.requirements.txt (line 1))
#23 142.5   Downloading gunicorn-23.0.0-py3-none-any.whl.metadata (4.4 kB)
#23 142.5 Collecting markdown<4,>=3.3 (from mlflow==2.21.3->-r /model/condaenv.actfhfyv.requirements.txt (line 1))
#23 142.5   Downloading markdown-3.8-py3-none-any.whl.metadata (5.1 kB)
#23 142.5 Collecting matplotlib<4 (from mlflow==2.21.3->-r /model/condaenv.actfhfyv.requirements.txt (line 1))
#23 142.5   Downloading matplotlib-3.10.3-cp312-cp312-manylinux_2_17_x86_64.manylinux2014_x86_64.whl.metadata (11 kB)
#23 142.5 Collecting pyarrow<20,>=4.0.0 (from mlflow==2.21.3->-r /model/condaenv.actfhfyv.requirements.txt (line 1))
#23 142.5   Downloading pyarrow-19.0.1-cp312-cp312-manylinux_2_28_x86_64.whl.metadata (3.3 kB)
#23 142.5 Collecting scikit-learn<2 (from mlflow==2.21.3->-r /model/condaenv.actfhfyv.requirements.txt (line 1))
#23 142.5   Downloading scikit_learn-1.6.1-cp312-cp312-manylinux_2_17_x86_64.manylinux2014_x86_64.whl.metadata (18 kB)
#23 142.5 Collecting scipy<2 (from mlflow==2.21.3->-r /model/condaenv.actfhfyv.requirements.txt (line 1))
#23 142.5   Downloading scipy-1.15.3-cp312-cp312-manylinux_2_17_x86_64.manylinux2014_x86_64.whl.metadata (61 kB)
#23 142.5      ━━━━━━━━━━━━━━━━━━━━━━━━━━━━━━━━━━━━━━━━ 62.0/62.0 kB 4.9 MB/s eta 0:00:00
#23 142.5 Collecting sqlalchemy<3,>=1.4.0 (from mlflow==2.21.3->-r /model/condaenv.actfhfyv.requirements.txt (line 1))
#23 142.5   Downloading sqlalchemy-2.0.41-cp312-cp312-manylinux_2_17_x86_64.manylinux2014_x86_64.whl.metadata (9.6 kB)
#23 142.5 Collecting cachetools<6,>=5.0.0 (from mlflow-skinny==2.21.3->mlflow==2.21.3->-r /model/condaenv.actfhfyv.requirements.txt (line 1))
#23 142.5   Downloading cachetools-5.5.2-py3-none-any.whl.metadata (5.4 kB)
#23 142.5 Collecting click<9,>=7.0 (from mlflow-skinny==2.21.3->mlflow==2.21.3->-r /model/condaenv.actfhfyv.requirements.txt (line 1))
#23 142.5   Downloading click-8.2.1-py3-none-any.whl.metadata (2.5 kB)
#23 142.5 Collecting cloudpickle<4 (from mlflow-skinny==2.21.3->mlflow==2.21.3->-r /model/condaenv.actfhfyv.requirements.txt (line 1))
#23 142.5   Downloading cloudpickle-3.1.1-py3-none-any.whl.metadata (7.1 kB)
#23 142.5 Collecting databricks-sdk<1,>=0.20.0 (from mlflow-skinny==2.21.3->mlflow==2.21.3->-r /model/condaenv.actfhfyv.requirements.txt (line 1))
#23 142.5   Downloading databricks_sdk-0.54.0-py3-none-any.whl.metadata (39 kB)
#23 142.5 Collecting fastapi<1 (from mlflow-skinny==2.21.3->mlflow==2.21.3->-r /model/condaenv.actfhfyv.requirements.txt (line 1))
#23 142.5   Downloading fastapi-0.115.12-py3-none-any.whl.metadata (27 kB)
#23 142.5 Collecting gitpython<4,>=3.1.9 (from mlflow-skinny==2.21.3->mlflow==2.21.3->-r /model/condaenv.actfhfyv.requirements.txt (line 1))
#23 142.5   Downloading GitPython-3.1.44-py3-none-any.whl.metadata (13 kB)
#23 142.5 Collecting importlib_metadata!=4.7.0,<9,>=3.7.0 (from mlflow-skinny==2.21.3->mlflow==2.21.3->-r /model/condaenv.actfhfyv.requirements.txt (line 1))
#23 142.5   Downloading importlib_metadata-8.7.0-py3-none-any.whl.metadata (4.8 kB)
#23 142.5 Collecting opentelemetry-api<3,>=1.9.0 (from mlflow-skinny==2.21.3->mlflow==2.21.3->-r /model/condaenv.actfhfyv.requirements.txt (line 1))
#23 142.5   Downloading opentelemetry_api-1.33.1-py3-none-any.whl.metadata (1.6 kB)
#23 142.5 Collecting opentelemetry-sdk<3,>=1.9.0 (from mlflow-skinny==2.21.3->mlflow==2.21.3->-r /model/condaenv.actfhfyv.requirements.txt (line 1))
#23 142.5   Downloading opentelemetry_sdk-1.33.1-py3-none-any.whl.metadata (1.6 kB)
#23 142.5 Collecting packaging<25 (from mlflow-skinny==2.21.3->mlflow==2.21.3->-r /model/condaenv.actfhfyv.requirements.txt (line 1))
#23 142.5   Downloading packaging-24.2-py3-none-any.whl.metadata (3.2 kB)
#23 142.5 Collecting protobuf<6,>=3.12.0 (from mlflow-skinny==2.21.3->mlflow==2.21.3->-r /model/condaenv.actfhfyv.requirements.txt (line 1))
#23 142.5   Downloading protobuf-5.29.4-cp38-abi3-manylinux2014_x86_64.whl.metadata (592 bytes)
#23 142.5 Collecting pydantic<3,>=1.10.8 (from mlflow-skinny==2.21.3->mlflow==2.21.3->-r /model/condaenv.actfhfyv.requirements.txt (line 1))
#23 142.5   Downloading pydantic-2.11.5-py3-none-any.whl.metadata (67 kB)
#23 142.5      ━━━━━━━━━━━━━━━━━━━━━━━━━━━━━━━━━━━━━━━━ 67.2/67.2 kB 5.2 MB/s eta 0:00:00
#23 142.5 Collecting pyyaml<7,>=5.1 (from mlflow-skinny==2.21.3->mlflow==2.21.3->-r /model/condaenv.actfhfyv.requirements.txt (line 1))
#23 142.5   Downloading PyYAML-6.0.2-cp312-cp312-manylinux_2_17_x86_64.manylinux2014_x86_64.whl.metadata (2.1 kB)
#23 142.5 Collecting requests<3,>=2.17.3 (from mlflow-skinny==2.21.3->mlflow==2.21.3->-r /model/condaenv.actfhfyv.requirements.txt (line 1))
#23 142.5   Downloading requests-2.32.3-py3-none-any.whl.metadata (4.6 kB)
#23 142.5 Collecting sqlparse<1,>=0.4.0 (from mlflow-skinny==2.21.3->mlflow==2.21.3->-r /model/condaenv.actfhfyv.requirements.txt (line 1))
#23 142.5   Downloading sqlparse-0.5.3-py3-none-any.whl.metadata (3.9 kB)
#23 142.5 Collecting typing-extensions<5,>=4.0.0 (from mlflow-skinny==2.21.3->mlflow==2.21.3->-r /model/condaenv.actfhfyv.requirements.txt (line 1))
#23 142.5   Downloading typing_extensions-4.13.2-py3-none-any.whl.metadata (3.0 kB)
#23 142.5 Collecting uvicorn<1 (from mlflow-skinny==2.21.3->mlflow==2.21.3->-r /model/condaenv.actfhfyv.requirements.txt (line 1))
#23 142.5   Downloading uvicorn-0.34.2-py3-none-any.whl.metadata (6.5 kB)
#23 142.5 Collecting python-dateutil>=2.8.2 (from pandas->-r /model/condaenv.actfhfyv.requirements.txt (line 2))
#23 142.5   Downloading python_dateutil-2.9.0.post0-py2.py3-none-any.whl.metadata (8.4 kB)
#23 142.5 Collecting pytz>=2020.1 (from pandas->-r /model/condaenv.actfhfyv.requirements.txt (line 2))
#23 142.5   Downloading pytz-2025.2-py2.py3-none-any.whl.metadata (22 kB)
#23 142.5 Collecting tzdata>=2022.7 (from pandas->-r /model/condaenv.actfhfyv.requirements.txt (line 2))
#23 142.5   Downloading tzdata-2025.2-py2.py3-none-any.whl.metadata (1.4 kB)
#23 142.5 Collecting Mako (from alembic!=1.10.0,<2->mlflow==2.21.3->-r /model/condaenv.actfhfyv.requirements.txt (line 1))
#23 142.5   Downloading mako-1.3.10-py3-none-any.whl.metadata (2.9 kB)
#23 142.5 Collecting urllib3>=1.26.0 (from docker<8,>=4.0.0->mlflow==2.21.3->-r /model/condaenv.actfhfyv.requirements.txt (line 1))
#23 142.5   Downloading urllib3-2.4.0-py3-none-any.whl.metadata (6.5 kB)
#23 142.5 Collecting blinker>=1.9.0 (from Flask<4->mlflow==2.21.3->-r /model/condaenv.actfhfyv.requirements.txt (line 1))
#23 142.5   Downloading blinker-1.9.0-py3-none-any.whl.metadata (1.6 kB)
#23 142.5 Collecting itsdangerous>=2.2.0 (from Flask<4->mlflow==2.21.3->-r /model/condaenv.actfhfyv.requirements.txt (line 1))
#23 142.5   Downloading itsdangerous-2.2.0-py3-none-any.whl.metadata (1.9 kB)
#23 142.5 Collecting markupsafe>=2.1.1 (from Flask<4->mlflow==2.21.3->-r /model/condaenv.actfhfyv.requirements.txt (line 1))
#23 142.5   Downloading MarkupSafe-3.0.2-cp312-cp312-manylinux_2_17_x86_64.manylinux2014_x86_64.whl.metadata (4.0 kB)
#23 142.5 Collecting werkzeug>=3.1.0 (from Flask<4->mlflow==2.21.3->-r /model/condaenv.actfhfyv.requirements.txt (line 1))
#23 142.5   Downloading werkzeug-3.1.3-py3-none-any.whl.metadata (3.7 kB)
#23 142.5 Collecting graphql-core<3.3,>=3.1 (from graphene<4->mlflow==2.21.3->-r /model/condaenv.actfhfyv.requirements.txt (line 1))
#23 142.5   Downloading graphql_core-3.2.6-py3-none-any.whl.metadata (11 kB)
#23 142.5 Collecting graphql-relay<3.3,>=3.1 (from graphene<4->mlflow==2.21.3->-r /model/condaenv.actfhfyv.requirements.txt (line 1))
#23 142.5   Downloading graphql_relay-3.2.0-py3-none-any.whl.metadata (12 kB)
#23 142.5 Collecting contourpy>=1.0.1 (from matplotlib<4->mlflow==2.21.3->-r /model/condaenv.actfhfyv.requirements.txt (line 1))
#23 142.5   Downloading contourpy-1.3.2-cp312-cp312-manylinux_2_17_x86_64.manylinux2014_x86_64.whl.metadata (5.5 kB)
#23 142.5 Collecting cycler>=0.10 (from matplotlib<4->mlflow==2.21.3->-r /model/condaenv.actfhfyv.requirements.txt (line 1))
#23 142.5   Downloading cycler-0.12.1-py3-none-any.whl.metadata (3.8 kB)
#23 142.5 Collecting fonttools>=4.22.0 (from matplotlib<4->mlflow==2.21.3->-r /model/condaenv.actfhfyv.requirements.txt (line 1))
#23 142.5   Downloading fonttools-4.58.0-cp312-cp312-manylinux_2_5_x86_64.manylinux1_x86_64.manylinux_2_17_x86_64.manylinux2014_x86_64.whl.metadata (104 kB)
#23 142.5      ━━━━━━━━━━━━━━━━━━━━━━━━━━━━━━━━━━━━━━ 104.5/104.5 kB 10.4 MB/s eta 0:00:00
#23 142.5 Collecting kiwisolver>=1.3.1 (from matplotlib<4->mlflow==2.21.3->-r /model/condaenv.actfhfyv.requirements.txt (line 1))
#23 142.5   Downloading kiwisolver-1.4.8-cp312-cp312-manylinux_2_17_x86_64.manylinux2014_x86_64.whl.metadata (6.2 kB)
#23 142.5 Collecting pillow>=8 (from matplotlib<4->mlflow==2.21.3->-r /model/condaenv.actfhfyv.requirements.txt (line 1))
#23 142.5   Downloading pillow-11.2.1-cp312-cp312-manylinux_2_28_x86_64.whl.metadata (8.9 kB)
#23 142.5 Collecting pyparsing>=2.3.1 (from matplotlib<4->mlflow==2.21.3->-r /model/condaenv.actfhfyv.requirements.txt (line 1))
#23 142.5   Downloading pyparsing-3.2.3-py3-none-any.whl.metadata (5.0 kB)
#23 142.5 Collecting six>=1.5 (from python-dateutil>=2.8.2->pandas->-r /model/condaenv.actfhfyv.requirements.txt (line 2))
#23 142.5   Downloading six-1.17.0-py2.py3-none-any.whl.metadata (1.7 kB)
#23 142.5 Collecting joblib>=1.2.0 (from scikit-learn<2->mlflow==2.21.3->-r /model/condaenv.actfhfyv.requirements.txt (line 1))
#23 142.5   Downloading joblib-1.5.1-py3-none-any.whl.metadata (5.6 kB)
#23 142.5 Collecting threadpoolctl>=3.1.0 (from scikit-learn<2->mlflow==2.21.3->-r /model/condaenv.actfhfyv.requirements.txt (line 1))
#23 142.5   Downloading threadpoolctl-3.6.0-py3-none-any.whl.metadata (13 kB)
#23 142.5 Collecting greenlet>=1 (from sqlalchemy<3,>=1.4.0->mlflow==2.21.3->-r /model/condaenv.actfhfyv.requirements.txt (line 1))
#23 142.5   Downloading greenlet-3.2.2-cp312-cp312-manylinux_2_24_x86_64.manylinux_2_28_x86_64.whl.metadata (4.1 kB)
#23 142.5 Collecting google-auth~=2.0 (from databricks-sdk<1,>=0.20.0->mlflow-skinny==2.21.3->mlflow==2.21.3->-r /model/condaenv.actfhfyv.requirements.txt (line 1))
#23 142.5   Downloading google_auth-2.40.2-py2.py3-none-any.whl.metadata (6.2 kB)
#23 142.5 Collecting starlette<0.47.0,>=0.40.0 (from fastapi<1->mlflow-skinny==2.21.3->mlflow==2.21.3->-r /model/condaenv.actfhfyv.requirements.txt (line 1))
#23 142.5   Downloading starlette-0.46.2-py3-none-any.whl.metadata (6.2 kB)
#23 142.5 Collecting gitdb<5,>=4.0.1 (from gitpython<4,>=3.1.9->mlflow-skinny==2.21.3->mlflow==2.21.3->-r /model/condaenv.actfhfyv.requirements.txt (line 1))
#23 142.5   Downloading gitdb-4.0.12-py3-none-any.whl.metadata (1.2 kB)
#23 142.5 Collecting zipp>=3.20 (from importlib_metadata!=4.7.0,<9,>=3.7.0->mlflow-skinny==2.21.3->mlflow==2.21.3->-r /model/condaenv.actfhfyv.requirements.txt (line 1))
#23 142.5   Downloading zipp-3.22.0-py3-none-any.whl.metadata (3.6 kB)
#23 142.5 Collecting deprecated>=1.2.6 (from opentelemetry-api<3,>=1.9.0->mlflow-skinny==2.21.3->mlflow==2.21.3->-r /model/condaenv.actfhfyv.requirements.txt (line 1))
#23 142.5   Downloading Deprecated-1.2.18-py2.py3-none-any.whl.metadata (5.7 kB)
#23 142.5 Collecting importlib_metadata!=4.7.0,<9,>=3.7.0 (from mlflow-skinny==2.21.3->mlflow==2.21.3->-r /model/condaenv.actfhfyv.requirements.txt (line 1))
#23 142.5   Downloading importlib_metadata-8.6.1-py3-none-any.whl.metadata (4.7 kB)
#23 142.5 Collecting opentelemetry-semantic-conventions==0.54b1 (from opentelemetry-sdk<3,>=1.9.0->mlflow-skinny==2.21.3->mlflow==2.21.3->-r /model/condaenv.actfhfyv.requirements.txt (line 1))
#23 142.5   Downloading opentelemetry_semantic_conventions-0.54b1-py3-none-any.whl.metadata (2.5 kB)
#23 142.5 Collecting annotated-types>=0.6.0 (from pydantic<3,>=1.10.8->mlflow-skinny==2.21.3->mlflow==2.21.3->-r /model/condaenv.actfhfyv.requirements.txt (line 1))
#23 142.5   Downloading annotated_types-0.7.0-py3-none-any.whl.metadata (15 kB)
#23 142.5 Collecting pydantic-core==2.33.2 (from pydantic<3,>=1.10.8->mlflow-skinny==2.21.3->mlflow==2.21.3->-r /model/condaenv.actfhfyv.requirements.txt (line 1))
#23 142.5   Downloading pydantic_core-2.33.2-cp312-cp312-manylinux_2_17_x86_64.manylinux2014_x86_64.whl.metadata (6.8 kB)
#23 142.5 Collecting typing-inspection>=0.4.0 (from pydantic<3,>=1.10.8->mlflow-skinny==2.21.3->mlflow==2.21.3->-r /model/condaenv.actfhfyv.requirements.txt (line 1))
#23 142.5   Downloading typing_inspection-0.4.1-py3-none-any.whl.metadata (2.6 kB)
#23 142.5 Collecting charset-normalizer<4,>=2 (from requests<3,>=2.17.3->mlflow-skinny==2.21.3->mlflow==2.21.3->-r /model/condaenv.actfhfyv.requirements.txt (line 1))
#23 142.5   Downloading charset_normalizer-3.4.2-cp312-cp312-manylinux_2_17_x86_64.manylinux2014_x86_64.whl.metadata (35 kB)
#23 142.5 Collecting idna<4,>=2.5 (from requests<3,>=2.17.3->mlflow-skinny==2.21.3->mlflow==2.21.3->-r /model/condaenv.actfhfyv.requirements.txt (line 1))
#23 142.5   Downloading idna-3.10-py3-none-any.whl.metadata (10 kB)
#23 142.5 Collecting certifi>=2017.4.17 (from requests<3,>=2.17.3->mlflow-skinny==2.21.3->mlflow==2.21.3->-r /model/condaenv.actfhfyv.requirements.txt (line 1))
#23 142.5   Downloading certifi-2025.4.26-py3-none-any.whl.metadata (2.5 kB)
#23 142.5 Collecting h11>=0.8 (from uvicorn<1->mlflow-skinny==2.21.3->mlflow==2.21.3->-r /model/condaenv.actfhfyv.requirements.txt (line 1))
#23 142.5   Downloading h11-0.16.0-py3-none-any.whl.metadata (8.3 kB)
#23 142.5 Collecting wrapt<2,>=1.10 (from deprecated>=1.2.6->opentelemetry-api<3,>=1.9.0->mlflow-skinny==2.21.3->mlflow==2.21.3->-r /model/condaenv.actfhfyv.requirements.txt (line 1))
#23 142.5   Downloading wrapt-1.17.2-cp312-cp312-manylinux_2_5_x86_64.manylinux1_x86_64.manylinux_2_17_x86_64.manylinux2014_x86_64.whl.metadata (6.4 kB)
#23 142.5 Collecting smmap<6,>=3.0.1 (from gitdb<5,>=4.0.1->gitpython<4,>=3.1.9->mlflow-skinny==2.21.3->mlflow==2.21.3->-r /model/condaenv.actfhfyv.requirements.txt (line 1))
#23 142.5   Downloading smmap-5.0.2-py3-none-any.whl.metadata (4.3 kB)
#23 142.5 Collecting pyasn1-modules>=0.2.1 (from google-auth~=2.0->databricks-sdk<1,>=0.20.0->mlflow-skinny==2.21.3->mlflow==2.21.3->-r /model/condaenv.actfhfyv.requirements.txt (line 1))
#23 142.5   Downloading pyasn1_modules-0.4.2-py3-none-any.whl.metadata (3.5 kB)
#23 142.5 Collecting rsa<5,>=3.1.4 (from google-auth~=2.0->databricks-sdk<1,>=0.20.0->mlflow-skinny==2.21.3->mlflow==2.21.3->-r /model/condaenv.actfhfyv.requirements.txt (line 1))
#23 142.5   Downloading rsa-4.9.1-py3-none-any.whl.metadata (5.6 kB)
#23 142.5 Collecting anyio<5,>=3.6.2 (from starlette<0.47.0,>=0.40.0->fastapi<1->mlflow-skinny==2.21.3->mlflow==2.21.3->-r /model/condaenv.actfhfyv.requirements.txt (line 1))
#23 142.5   Downloading anyio-4.9.0-py3-none-any.whl.metadata (4.7 kB)
#23 142.5 Collecting sniffio>=1.1 (from anyio<5,>=3.6.2->starlette<0.47.0,>=0.40.0->fastapi<1->mlflow-skinny==2.21.3->mlflow==2.21.3->-r /model/condaenv.actfhfyv.requirements.txt (line 1))
#23 142.5   Downloading sniffio-1.3.1-py3-none-any.whl.metadata (3.9 kB)
#23 142.5 Collecting pyasn1<0.7.0,>=0.6.1 (from pyasn1-modules>=0.2.1->google-auth~=2.0->databricks-sdk<1,>=0.20.0->mlflow-skinny==2.21.3->mlflow==2.21.3->-r /model/condaenv.actfhfyv.requirements.txt (line 1))
#23 142.5   Downloading pyasn1-0.6.1-py3-none-any.whl.metadata (8.4 kB)
#23 142.5 Downloading mlflow-2.21.3-py3-none-any.whl (28.2 MB)
#23 142.5    ━━━━━━━━━━━━━━━━━━━━━━━━━━━━━━━━━━━━━━━━ 28.2/28.2 MB 53.1 MB/s eta 0:00:00
#23 142.5 Downloading mlflow_skinny-2.21.3-py3-none-any.whl (6.1 MB)
#23 142.5    ━━━━━━━━━━━━━━━━━━━━━━━━━━━━━━━━━━━━━━━━ 6.1/6.1 MB 3.5 MB/s eta 0:00:00
#23 142.5 Downloading pandas-2.2.3-cp312-cp312-manylinux_2_17_x86_64.manylinux2014_x86_64.whl (12.7 MB)
#23 142.5    ━━━━━━━━━━━━━━━━━━━━━━━━━━━━━━━━━━━━━━━━ 12.7/12.7 MB 55.5 MB/s eta 0:00:00
#23 142.5 Downloading numpy-2.2.6-cp312-cp312-manylinux_2_17_x86_64.manylinux2014_x86_64.whl (16.5 MB)
#23 142.5    ━━━━━━━━━━━━━━━━━━━━━━━━━━━━━━━━━━━━━━━━ 16.5/16.5 MB 64.5 MB/s eta 0:00:00
#23 142.5 Downloading alembic-1.16.1-py3-none-any.whl (242 kB)
#23 142.5    ━━━━━━━━━━━━━━━━━━━━━━━━━━━━━━━━━━━━━━━━ 242.5/242.5 kB 18.0 MB/s eta 0:00:00
#23 142.5 Downloading docker-7.1.0-py3-none-any.whl (147 kB)
#23 142.5    ━━━━━━━━━━━━━━━━━━━━━━━━━━━━━━━━━━━━━━━━ 147.8/147.8 kB 15.4 MB/s eta 0:00:00
#23 142.5 Downloading flask-3.1.1-py3-none-any.whl (103 kB)
#23 142.5    ━━━━━━━━━━━━━━━━━━━━━━━━━━━━━━━━━━━━━━━━ 103.3/103.3 kB 10.6 MB/s eta 0:00:00
#23 142.5 Downloading graphene-3.4.3-py2.py3-none-any.whl (114 kB)
#23 142.5    ━━━━━━━━━━━━━━━━━━━━━━━━━━━━━━━━━━━━━━━━ 114.9/114.9 kB 9.9 MB/s eta 0:00:00
#23 142.5 Downloading gunicorn-23.0.0-py3-none-any.whl (85 kB)
#23 142.5    ━━━━━━━━━━━━━━━━━━━━━━━━━━━━━━━━━━━━━━━━ 85.0/85.0 kB 9.1 MB/s eta 0:00:00
#23 142.5 Downloading jinja2-3.1.6-py3-none-any.whl (134 kB)
#23 142.5    ━━━━━━━━━━━━━━━━━━━━━━━━━━━━━━━━━━━━━━━━ 134.9/134.9 kB 14.2 MB/s eta 0:00:00
#23 142.5 Downloading markdown-3.8-py3-none-any.whl (106 kB)
#23 142.5    ━━━━━━━━━━━━━━━━━━━━━━━━━━━━━━━━━━━━━━━━ 106.2/106.2 kB 11.0 MB/s eta 0:00:00
#23 142.5 Downloading matplotlib-3.10.3-cp312-cp312-manylinux_2_17_x86_64.manylinux2014_x86_64.whl (8.6 MB)
#23 142.5    ━━━━━━━━━━━━━━━━━━━━━━━━━━━━━━━━━━━━━━━━ 8.6/8.6 MB 96.1 MB/s eta 0:00:00
#23 142.5 Downloading pyarrow-19.0.1-cp312-cp312-manylinux_2_28_x86_64.whl (42.1 MB)
#23 142.5    ━━━━━━━━━━━━━━━━━━━━━━━━━━━━━━━━━━━━━━━━ 42.1/42.1 MB 53.4 MB/s eta 0:00:00
#23 142.5 Downloading python_dateutil-2.9.0.post0-py2.py3-none-any.whl (229 kB)
#23 142.5    ━━━━━━━━━━━━━━━━━━━━━━━━━━━━━━━━━━━━━━━━ 229.9/229.9 kB 16.9 MB/s eta 0:00:00
#23 142.5 Downloading pytz-2025.2-py2.py3-none-any.whl (509 kB)
#23 142.5    ━━━━━━━━━━━━━━━━━━━━━━━━━━━━━━━━━━━━━━━━ 509.2/509.2 kB 27.4 MB/s eta 0:00:00
#23 142.5 Downloading scikit_learn-1.6.1-cp312-cp312-manylinux_2_17_x86_64.manylinux2014_x86_64.whl (13.1 MB)
#23 142.5    ━━━━━━━━━━━━━━━━━━━━━━━━━━━━━━━━━━━━━━━━ 13.1/13.1 MB 70.1 MB/s eta 0:00:00
#23 142.5 Downloading scipy-1.15.3-cp312-cp312-manylinux_2_17_x86_64.manylinux2014_x86_64.whl (37.3 MB)
#23 142.5    ━━━━━━━━━━━━━━━━━━━━━━━━━━━━━━━━━━━━━━━━ 37.3/37.3 MB 47.5 MB/s eta 0:00:00
#23 142.5 Downloading sqlalchemy-2.0.41-cp312-cp312-manylinux_2_17_x86_64.manylinux2014_x86_64.whl (3.3 MB)
#23 142.5    ━━━━━━━━━━━━━━━━━━━━━━━━━━━━━━━━━━━━━━━━ 3.3/3.3 MB 92.6 MB/s eta 0:00:00
#23 142.5 Downloading tzdata-2025.2-py2.py3-none-any.whl (347 kB)
#23 142.5    ━━━━━━━━━━━━━━━━━━━━━━━━━━━━━━━━━━━━━━━━ 347.8/347.8 kB 25.4 MB/s eta 0:00:00
#23 142.5 Downloading blinker-1.9.0-py3-none-any.whl (8.5 kB)
#23 142.5 Downloading cachetools-5.5.2-py3-none-any.whl (10 kB)
#23 142.5 Downloading click-8.2.1-py3-none-any.whl (102 kB)
#23 142.5    ━━━━━━━━━━━━━━━━━━━━━━━━━━━━━━━━━━━━━━━━ 102.2/102.2 kB 10.9 MB/s eta 0:00:00
#23 142.5 Downloading cloudpickle-3.1.1-py3-none-any.whl (20 kB)
#23 142.5 Downloading contourpy-1.3.2-cp312-cp312-manylinux_2_17_x86_64.manylinux2014_x86_64.whl (323 kB)
#23 142.5    ━━━━━━━━━━━━━━━━━━━━━━━━━━━━━━━━━━━━━━━━ 323.7/323.7 kB 13.7 MB/s eta 0:00:00
#23 142.5 Downloading cycler-0.12.1-py3-none-any.whl (8.3 kB)
#23 142.5 Downloading databricks_sdk-0.54.0-py3-none-any.whl (720 kB)
#23 142.5    ━━━━━━━━━━━━━━━━━━━━━━━━━━━━━━━━━━━━━━━━ 720.5/720.5 kB 41.4 MB/s eta 0:00:00
#23 142.5 Downloading fastapi-0.115.12-py3-none-any.whl (95 kB)
#23 142.5    ━━━━━━━━━━━━━━━━━━━━━━━━━━━━━━━━━━━━━━━━ 95.2/95.2 kB 8.0 MB/s eta 0:00:00
#23 142.5 Downloading fonttools-4.58.0-cp312-cp312-manylinux_2_5_x86_64.manylinux1_x86_64.manylinux_2_17_x86_64.manylinux2014_x86_64.whl (4.9 MB)
#23 142.5    ━━━━━━━━━━━━━━━━━━━━━━━━━━━━━━━━━━━━━━━━ 4.9/4.9 MB 59.5 MB/s eta 0:00:00
#23 142.5 Downloading GitPython-3.1.44-py3-none-any.whl (207 kB)
#23 142.5    ━━━━━━━━━━━━━━━━━━━━━━━━━━━━━━━━━━━━━━━━ 207.6/207.6 kB 14.3 MB/s eta 0:00:00
#23 142.5 Downloading graphql_core-3.2.6-py3-none-any.whl (203 kB)
#23 142.5    ━━━━━━━━━━━━━━━━━━━━━━━━━━━━━━━━━━━━━━━━ 203.4/203.4 kB 17.0 MB/s eta 0:00:00
#23 142.5 Downloading graphql_relay-3.2.0-py3-none-any.whl (16 kB)
#23 142.5 Downloading greenlet-3.2.2-cp312-cp312-manylinux_2_24_x86_64.manylinux_2_28_x86_64.whl (603 kB)
#23 142.5    ━━━━━━━━━━━━━━━━━━━━━━━━━━━━━━━━━━━━━━━━ 603.9/603.9 kB 43.8 MB/s eta 0:00:00
#23 142.5 Downloading itsdangerous-2.2.0-py3-none-any.whl (16 kB)
#23 142.5 Downloading joblib-1.5.1-py3-none-any.whl (307 kB)
#23 142.5    ━━━━━━━━━━━━━━━━━━━━━━━━━━━━━━━━━━━━━━━━ 307.7/307.7 kB 28.3 MB/s eta 0:00:00
#23 142.5 Downloading kiwisolver-1.4.8-cp312-cp312-manylinux_2_17_x86_64.manylinux2014_x86_64.whl (1.5 MB)
#23 142.5    ━━━━━━━━━━━━━━━━━━━━━━━━━━━━━━━━━━━━━━━━ 1.5/1.5 MB 47.7 MB/s eta 0:00:00
#23 142.5 Downloading MarkupSafe-3.0.2-cp312-cp312-manylinux_2_17_x86_64.manylinux2014_x86_64.whl (23 kB)
#23 142.5 Downloading opentelemetry_api-1.33.1-py3-none-any.whl (65 kB)
#23 142.5    ━━━━━━━━━━━━━━━━━━━━━━━━━━━━━━━━━━━━━━━━ 65.8/65.8 kB 6.7 MB/s eta 0:00:00
#23 142.5 Downloading importlib_metadata-8.6.1-py3-none-any.whl (26 kB)
#23 142.5 Downloading opentelemetry_sdk-1.33.1-py3-none-any.whl (118 kB)
#23 142.5    ━━━━━━━━━━━━━━━━━━━━━━━━━━━━━━━━━━━━━━━━ 119.0/119.0 kB 10.0 MB/s eta 0:00:00
#23 142.5 Downloading opentelemetry_semantic_conventions-0.54b1-py3-none-any.whl (194 kB)
#23 142.5    ━━━━━━━━━━━━━━━━━━━━━━━━━━━━━━━━━━━━━━━━ 194.9/194.9 kB 12.6 MB/s eta 0:00:00
#23 142.5 Downloading packaging-24.2-py3-none-any.whl (65 kB)
#23 142.5    ━━━━━━━━━━━━━━━━━━━━━━━━━━━━━━━━━━━━━━━━ 65.5/65.5 kB 4.7 MB/s eta 0:00:00
#23 142.5 Downloading pillow-11.2.1-cp312-cp312-manylinux_2_28_x86_64.whl (4.6 MB)
#23 142.5    ━━━━━━━━━━━━━━━━━━━━━━━━━━━━━━━━━━━━━━━━ 4.6/4.6 MB 66.6 MB/s eta 0:00:00
#23 142.5 Downloading protobuf-5.29.4-cp38-abi3-manylinux2014_x86_64.whl (319 kB)
#23 142.5    ━━━━━━━━━━━━━━━━━━━━━━━━━━━━━━━━━━━━━━━━ 319.7/319.7 kB 18.4 MB/s eta 0:00:00
#23 142.5 Downloading pydantic-2.11.5-py3-none-any.whl (444 kB)
#23 142.5    ━━━━━━━━━━━━━━━━━━━━━━━━━━━━━━━━━━━━━━━━ 444.2/444.2 kB 27.8 MB/s eta 0:00:00
#23 142.5 Downloading pydantic_core-2.33.2-cp312-cp312-manylinux_2_17_x86_64.manylinux2014_x86_64.whl (2.0 MB)
#23 142.5    ━━━━━━━━━━━━━━━━━━━━━━━━━━━━━━━━━━━━━━━━ 2.0/2.0 MB 87.1 MB/s eta 0:00:00
#23 142.5 Downloading pyparsing-3.2.3-py3-none-any.whl (111 kB)
#23 142.5    ━━━━━━━━━━━━━━━━━━━━━━━━━━━━━━━━━━━━━━━━ 111.1/111.1 kB 12.1 MB/s eta 0:00:00
#23 142.5 Downloading PyYAML-6.0.2-cp312-cp312-manylinux_2_17_x86_64.manylinux2014_x86_64.whl (767 kB)
#23 142.5    ━━━━━━━━━━━━━━━━━━━━━━━━━━━━━━━━━━━━━━━━ 767.5/767.5 kB 57.0 MB/s eta 0:00:00
#23 142.5 Downloading requests-2.32.3-py3-none-any.whl (64 kB)
#23 142.5    ━━━━━━━━━━━━━━━━━━━━━━━━━━━━━━━━━━━━━━━━ 64.9/64.9 kB 6.1 MB/s eta 0:00:00
#23 142.5 Downloading six-1.17.0-py2.py3-none-any.whl (11 kB)
#23 142.5 Downloading sqlparse-0.5.3-py3-none-any.whl (44 kB)
#23 142.5    ━━━━━━━━━━━━━━━━━━━━━━━━━━━━━━━━━━━━━━━━ 44.4/44.4 kB 3.4 MB/s eta 0:00:00
#23 142.5 Downloading threadpoolctl-3.6.0-py3-none-any.whl (18 kB)
#23 142.5 Downloading typing_extensions-4.13.2-py3-none-any.whl (45 kB)
#23 142.5    ━━━━━━━━━━━━━━━━━━━━━━━━━━━━━━━━━━━━━━━━ 45.8/45.8 kB 4.6 MB/s eta 0:00:00
#23 142.5 Downloading urllib3-2.4.0-py3-none-any.whl (128 kB)
#23 142.5    ━━━━━━━━━━━━━━━━━━━━━━━━━━━━━━━━━━━━━━━━ 128.7/128.7 kB 12.5 MB/s eta 0:00:00
#23 142.5 Downloading uvicorn-0.34.2-py3-none-any.whl (62 kB)
#23 142.5    ━━━━━━━━━━━━━━━━━━━━━━━━━━━━━━━━━━━━━━━━ 62.5/62.5 kB 5.6 MB/s eta 0:00:00
#23 142.5 Downloading werkzeug-3.1.3-py3-none-any.whl (224 kB)
#23 142.5    ━━━━━━━━━━━━━━━━━━━━━━━━━━━━━━━━━━━━━━━━ 224.5/224.5 kB 20.8 MB/s eta 0:00:00
#23 142.5 Downloading mako-1.3.10-py3-none-any.whl (78 kB)
#23 142.5    ━━━━━━━━━━━━━━━━━━━━━━━━━━━━━━━━━━━━━━━━ 78.5/78.5 kB 6.5 MB/s eta 0:00:00
#23 142.5 Downloading annotated_types-0.7.0-py3-none-any.whl (13 kB)
#23 142.5 Downloading certifi-2025.4.26-py3-none-any.whl (159 kB)
#23 142.5    ━━━━━━━━━━━━━━━━━━━━━━━━━━━━━━━━━━━━━━━━ 159.6/159.6 kB 14.8 MB/s eta 0:00:00
#23 142.5 Downloading charset_normalizer-3.4.2-cp312-cp312-manylinux_2_17_x86_64.manylinux2014_x86_64.whl (148 kB)
#23 142.5    ━━━━━━━━━━━━━━━━━━━━━━━━━━━━━━━━━━━━━━━━ 148.6/148.6 kB 13.8 MB/s eta 0:00:00
#23 142.5 Downloading Deprecated-1.2.18-py2.py3-none-any.whl (10.0 kB)
#23 142.5 Downloading gitdb-4.0.12-py3-none-any.whl (62 kB)
#23 142.5    ━━━━━━━━━━━━━━━━━━━━━━━━━━━━━━━━━━━━━━━━ 62.8/62.8 kB 5.3 MB/s eta 0:00:00
#23 142.5 Downloading google_auth-2.40.2-py2.py3-none-any.whl (216 kB)
#23 142.5    ━━━━━━━━━━━━━━━━━━━━━━━━━━━━━━━━━━━━━━━━ 216.1/216.1 kB 21.0 MB/s eta 0:00:00
#23 142.5 Downloading h11-0.16.0-py3-none-any.whl (37 kB)
#23 142.5 Downloading idna-3.10-py3-none-any.whl (70 kB)
#23 142.5    ━━━━━━━━━━━━━━━━━━━━━━━━━━━━━━━━━━━━━━━━ 70.4/70.4 kB 6.2 MB/s eta 0:00:00
#23 142.5 Downloading starlette-0.46.2-py3-none-any.whl (72 kB)
#23 142.5    ━━━━━━━━━━━━━━━━━━━━━━━━━━━━━━━━━━━━━━━━ 72.0/72.0 kB 6.2 MB/s eta 0:00:00
#23 142.5 Downloading typing_inspection-0.4.1-py3-none-any.whl (14 kB)
#23 142.5 Downloading zipp-3.22.0-py3-none-any.whl (9.8 kB)
#23 142.5 Downloading anyio-4.9.0-py3-none-any.whl (100 kB)
#23 142.5    ━━━━━━━━━━━━━━━━━━━━━━━━━━━━━━━━━━━━━━━━ 100.9/100.9 kB 8.0 MB/s eta 0:00:00
#23 142.5 Downloading pyasn1_modules-0.4.2-py3-none-any.whl (181 kB)
#23 142.5    ━━━━━━━━━━━━━━━━━━━━━━━━━━━━━━━━━━━━━━━━ 181.3/181.3 kB 12.3 MB/s eta 0:00:00
#23 142.5 Downloading rsa-4.9.1-py3-none-any.whl (34 kB)
#23 142.5 Downloading smmap-5.0.2-py3-none-any.whl (24 kB)
#23 142.5 Downloading wrapt-1.17.2-cp312-cp312-manylinux_2_5_x86_64.manylinux1_x86_64.manylinux_2_17_x86_64.manylinux2014_x86_64.whl (89 kB)
#23 142.5    ━━━━━━━━━━━━━━━━━━━━━━━━━━━━━━━━━━━━━━━━ 89.2/89.2 kB 6.3 MB/s eta 0:00:00
#23 142.5 Downloading pyasn1-0.6.1-py3-none-any.whl (83 kB)
#23 142.5    ━━━━━━━━━━━━━━━━━━━━━━━━━━━━━━━━━━━━━━━━ 83.1/83.1 kB 7.8 MB/s eta 0:00:00
#23 142.5 Downloading sniffio-1.3.1-py3-none-any.whl (10 kB)
#23 142.5 Installing collected packages: pytz, zipp, wrapt, urllib3, tzdata, typing-extensions, threadpoolctl, sqlparse, sniffio, smmap, six, pyyaml, pyparsing, pyasn1, pyarrow, protobuf, pillow, packaging, numpy, markupsafe, markdown, kiwisolver, joblib, itsdangerous, idna, h11, greenlet, graphql-core, fonttools, cycler, cloudpickle, click, charset-normalizer, certifi, cachetools, blinker, annotated-types, werkzeug, uvicorn, typing-inspection, sqlalchemy, scipy, rsa, requests, python-dateutil, pydantic-core, pyasn1-modules, Mako, Jinja2, importlib_metadata, gunicorn, graphql-relay, gitdb, deprecated, contourpy, anyio, starlette, scikit-learn, pydantic, pandas, opentelemetry-api, matplotlib, graphene, google-auth, gitpython, Flask, docker, alembic, opentelemetry-semantic-conventions, fastapi, databricks-sdk, opentelemetry-sdk, mlflow-skinny, mlflow
#23 142.5 Successfully installed Flask-3.1.1 Jinja2-3.1.6 Mako-1.3.10 alembic-1.16.1 annotated-types-0.7.0 anyio-4.9.0 blinker-1.9.0 cachetools-5.5.2 certifi-2025.4.26 charset-normalizer-3.4.2 click-8.2.1 cloudpickle-3.1.1 contourpy-1.3.2 cycler-0.12.1 databricks-sdk-0.54.0 deprecated-1.2.18 docker-7.1.0 fastapi-0.115.12 fonttools-4.58.0 gitdb-4.0.12 gitpython-3.1.44 google-auth-2.40.2 graphene-3.4.3 graphql-core-3.2.6 graphql-relay-3.2.0 greenlet-3.2.2 gunicorn-23.0.0 h11-0.16.0 idna-3.10 importlib_metadata-8.6.1 itsdangerous-2.2.0 joblib-1.5.1 kiwisolver-1.4.8 markdown-3.8 markupsafe-3.0.2 matplotlib-3.10.3 mlflow-2.21.3 mlflow-skinny-2.21.3 numpy-2.2.6 opentelemetry-api-1.33.1 opentelemetry-sdk-1.33.1 opentelemetry-semantic-conventions-0.54b1 packaging-24.2 pandas-2.2.3 pillow-11.2.1 protobuf-5.29.4 pyarrow-19.0.1 pyasn1-0.6.1 pyasn1-modules-0.4.2 pydantic-2.11.5 pydantic-core-2.33.2 pyparsing-3.2.3 python-dateutil-2.9.0.post0 pytz-2025.2 pyyaml-6.0.2 requests-2.32.3 rsa-4.9.1 scikit-learn-1.6.1 scipy-1.15.3 six-1.17.0 smmap-5.0.2 sniffio-1.3.1 sqlalchemy-2.0.41 sqlparse-0.5.3 starlette-0.46.2 threadpoolctl-3.6.0 typing-extensions-4.13.2 typing-inspection-0.4.1 tzdata-2025.2 urllib3-2.4.0 uvicorn-0.34.2 werkzeug-3.1.3 wrapt-1.17.2 zipp-3.22.0
#23 142.5 
#23 142.5 done
#23 142.5 #
#23 142.5 # To activate this environment, use
#23 142.5 #
#23 142.5 #     $ conda activate mlflow-env
#23 142.5 #
#23 142.5 # To deactivate an active environment, use
#23 142.5 #
#23 142.5 #     $ conda deactivate
#23 142.5 
#23 151.0 Conda environment created successfully on attempt 1.

Any clues of why this is happening? It worked perfectly last week. Thank for any help  

3 REPLIES 3

MuthuLakshmi
Databricks Employee
Databricks Employee

@Vlad96 
Can you please validate if the token used is valid?

Vlad96
New Contributor II

Vlad96_0-1748348156592.png

Ive tried to deploy even an embeddings model, without any custom pyfunc model intervening, but the issue still remains. 

 

ThijsBertramCZ
New Contributor II

Have you ever found a fix?
I am experiencing the same issue