Security is evolving at an unprecedented pace shifting from human-driven threats to AI-powered attacks that operate continuously at machine speed. Attackers are now leveraging automation, large language models, and intelligent agents to identify vulnerabilities and launch coordinated attacks faster than ever before. This new reality is exposing the limitations of traditional SIEM platforms, which were never designed to handle this scale, speed, or complexity.
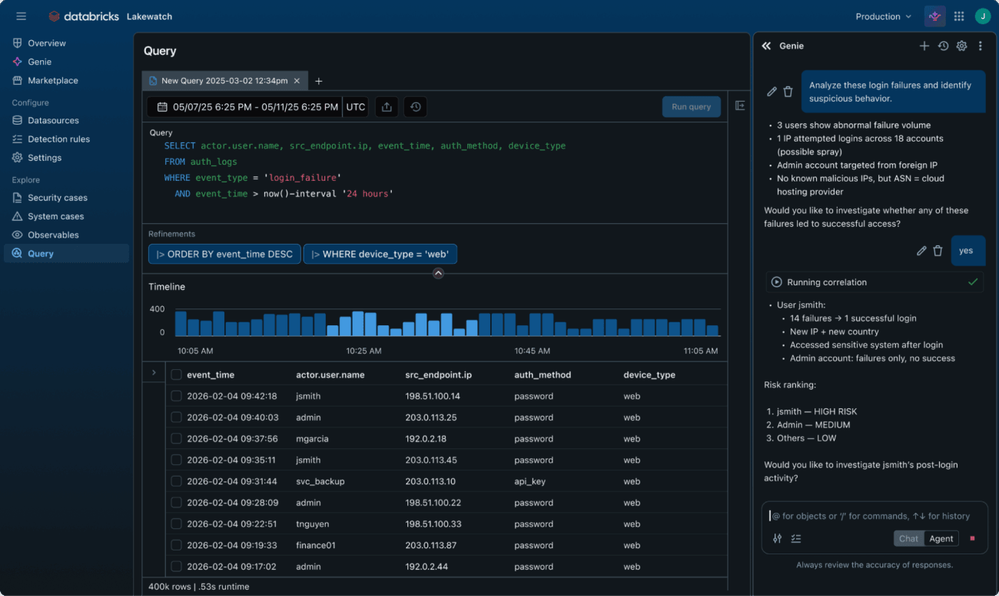
Lakewatch introduces a modern approach by bringing the lakehouse architecture into security operations. It enables organizations to unify security, IT, and business data into a single governed platform — unlocking deeper insights, faster investigations, and more effective responses.

Here are some of the key highlights:
🔹 Unified Data Platform
Lakewatch eliminates silos by bringing all enterprise data together — security logs, application data, user activity, and more — enabling full context during threat investigations.
🔹 Full-Fidelity Data Ingestion
Organizations can ingest and retain 100% of their security telemetry, including multimodal data such as logs, chat conversations, and other unstructured sources that are often ignored.
🔹 Open & Vendor-Neutral Architecture
Built on open standards like OCSF and powered by Delta Lake and Apache Iceberg, Lakewatch ensures flexibility and avoids vendor lock-in while supporting multi-cloud environments.
🔹 AI-Powered Security Operations
Embedded AI capabilities help automate key workflows such as detection creation, alert enrichment, and threat investigation — significantly reducing manual effort.
🔹 “Fight Agents with Agents” Approach
Lakewatch enables organizations to deploy AI-driven defensive agents that can match the speed and scale of AI-powered attackers.
🔹 Natural Language Querying
With intuitive interfaces, users can query massive datasets using plain English, making advanced threat hunting accessible to a wider range of users.
🔹 Detection-as-Code
Security teams can define detection logic using SQL or Python, version it, test it on historical data, and deploy via CI/CD pipelines for consistency and reliability.
🔹 Custom Machine Learning Models
Teams can build, train, and deploy ML models directly on their security data to detect anomalies, identify risky behaviour, and enhance threat detection.
🔹 Enterprise-Grade Governance
Fine-grained access control at table, row, and column level ensures secure data access, with full auditability across the platform.
🔹 Decoupled Storage & Compute
By separating storage from compute, Lakewatch dramatically reduces costs — allowing organizations to store vast amounts of data while only paying for compute when needed.
🔹 Scalable & Serverless Performance
Operate at petabyte scale with serverless infrastructure, eliminating the need for complex capacity planning or maintenance.
🔹 Long-Term Data Retention
Maintain years of hot, queryable security data to support compliance requirements and enable deep historical threat analysis.
🔹 Improved Visibility & Faster Response
By correlating data across all systems in one place, analysts can detect, investigate, and respond to threats in minutes instead of days.

Lakewatch represents a significant shift in how we think about security — combining scalability, openness, and intelligence to meet the demands of the agentic era. As threats continue to evolve, platforms like this will play a critical role in enabling organizations to stay ahead with faster, smarter, and more cost-effective security operations.

#Databricks #Lakewatch #DatabricksMVP #CyberSecurity #AI #DataEngineering #CloudComputing #BigData #SecOps #SIEM #MachineLearning #DataPlatform #Analytics #TechInnovation #CloudSecurity #AIinSecurity #DataStrategy #ModernDataStack #OpenStandards #FutureOfSecurity